Time Series v2 & PromQL Alerting

Moogsoft: Time Series v2

Role: SVP of Engineering & Interim CISO

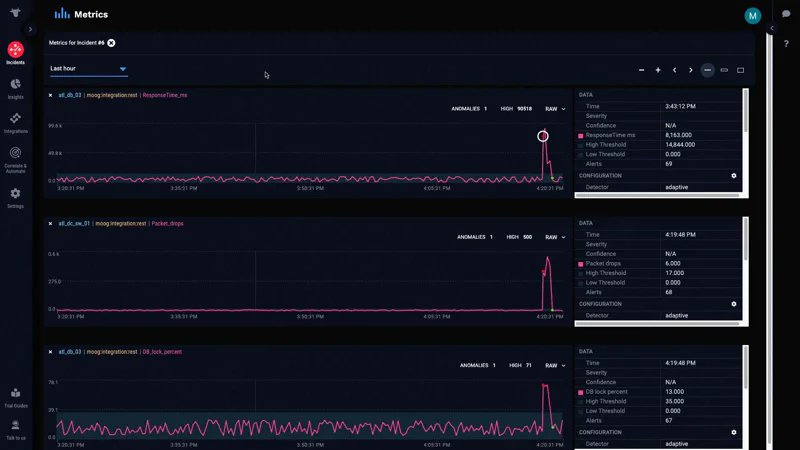
Overview: Migrated Moogsoft’s timeseries data store from MongoDB to Thanos, enabling a highly available Prometheus setup with long-term storage. This project also involved reimagining anomaly detection configuration using PromQL and redesigning the query UI for faceted search.

Situation: The existing MongoDB-based timeseries data store was facing scalability and performance challenges. Customers needed more flexible and powerful ways to configure anomaly detection and query timeseries data.

Task: To migrate the product’s timeseries backend to Thanos, redesign the anomaly detection configuration to leverage PromQL for greater flexibility, and create a new query UI supporting faceted search to simplify PromQL generation.

Action:

  • Led the migration of the timeseries data store from MongoDB to Thanos (a highly available Prometheus setup with long-term storage capabilities).
  • Reimagined the anomaly detection configuration process, enabling customers to define deep alerting policies using PromQL.
  • Redesigned the query User Interface (UI) to allow for faceted search, which automatically generated the underlying PromQL queries.

Tech Stack Used: Thanos, MongoDB, PromLens, Prometheus-Proxy.

Result: The new timeseries capability allowed customers to fine-tune anomaly detection with dynamic metric policies using PromQL syntax, significantly lessening their configuration burden for maintaining alerts. This project also unblocked a previously on-hold Grafana integration, further enhancing the product’s value.

Context: This modernization of the timeseries backend and alerting capabilities was crucial for enhancing Moogsoft’s AIOps platform. It provided customers with more powerful and flexible tools for monitoring and anomaly detection, keeping the product competitive and addressing key customer requirements.

Visuals: Timeseries 1 - New UI for PromQL based policy Timeseries 2 - Faceted search generating PromQL